IndiaExcite HR - The Ultimate Human Resource Management Solution

Managing human resources effectively is the key to a company’s success. IndiaExcite HR is a comprehensive, all-in-one solution designed to streamline HR operations, enhance employee engagement, and boost productivity. Our platform is equipped with powerful tools to help businesses of all sizes automate, track, and manage HR-related processes effortlessly.

Explore the extensive feature set that makes IndiaExcite HR an essential solution for modern businesses.

Key Features & Benefits:

  1. Insightful Dashboard with Real-time Analytics

Stay ahead with a comprehensive dashboard featuring interactive charts and key HR insights. Get a real-time overview of workforce trends, attendance, payroll, recruitment updates, and more.

  1. Advanced Employee Attendance System

Monitor employee attendance seamlessly with automated check-ins, biometric integration, and real-time tracking. Generate reports and analyze trends to optimize workforce efficiency.

  1. Best Employee Award & Recognition System

Motivate your workforce by recognizing outstanding employees. The system automatically evaluates performance based on attendance, project completion, and feedback to identify the best employees.

  1. End-to-End Employee Recruitment Process

Manage job postings, candidate applications, interview scheduling, and onboarding efficiently. The system tracks recruitment from application to hiring, ensuring an organized and structured hiring process.

  1. Employee Loan Management System

Offer employees financial support with an integrated loan system. HR can approve, track, and manage employee loans with custom repayment structures and automatic payroll deductions.

  1. Automated Employee Leave Management

Say goodbye to manual leave requests. Employees can apply for leave online, managers can approve or reject requests in one click, and HR can track leave balances and holiday trends effortlessly.

  1. Smart Notification & Alert System

Never miss an update! The automated notification system ensures real-time alerts for attendance issues, leave requests, payroll updates, project deadlines, and internal announcements.

  1. Comprehensive Payroll Management

Fully automated payroll processing, including salary calculations, tax deductions, overtime pay, and bonuses. Integrates with banking systems for hassle-free disbursement.

  1. Efficient Procurement System

Manage and track office resources, procurement orders, vendor interactions, and supply chain workflows. Ensure seamless inventory and procurement tracking within the organization.

  1. Employee Self-Service Dashboard

Give employees control over their information with a dedicated employee dashboard. View attendance, payroll details, leave balances, upcoming tasks, and performance records at a glance.

  1. Integrated Project Management System

HR and employees can track project progress, assign tasks, set deadlines, and monitor productivity all from a single platform. Enhance collaboration and meet organizational goals **on time.

  1. Multi-Language Support

Ensure global accessibility with a multi-language system. Employees can navigate and interact with the platform in their preferred language, fostering better engagement.

  1. Seamless Tax System

Keep your organization tax-compliant with automated tax calculations, ensuring accurate deductions and government compliance for payroll.

  1. Employee Reward Points & Performance Tracking

Boost motivation by implementing a reward points system based on task completion, attendance, and achievements. Employees can redeem these points for incentives.

  1. Extensive Reports & Data Analytics

Make informed business decisions with detailed HR reports on attendance, payroll, recruitment efficiency, tax compliance, and workforce analytics.

  1. Role-Based Access & Permission System

Ensure data security with a role-based permission system. Assign customized access levels to employees, HR managers, and executives, maintaining data integrity and confidentiality.

Why Choose IndiaExcite HR?

  • Fully automated and user-friendly
  • Customizable to fit any business size
  • Highly secure with advanced data encryption
  • Cloud-based and accessible from anywhere
  • Seamless integration with existing systems
  • Ongoing support & regular feature upgrades

Key Features of IndiaExcite HR – ELOBORATED

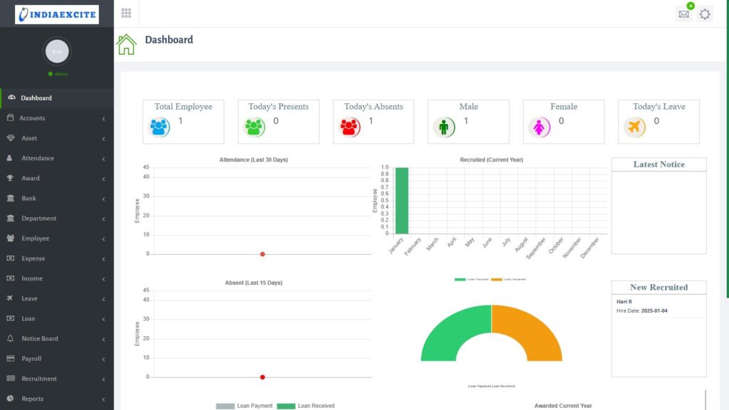
  1. Dynamic Dashboard – Real-Time HR Insights
The IndiaExcite HR Dashboard provides a real-time overview of your workforce, helping HR teams make quick, data-driven decisions. The dashboard includes:
  • Daily Attendance Statistics (Department-wise tracking)
  • Leave Applications and approval status
  • New Recruitment Updates
  • Loan Payment Received status
  • Notice Board for Internal Communication
  • Position-wise Recruitment Tracking
  • Awarded Employee Reports
  • Employee Award List Management
Benefit: This intuitive dashboard ensures HR professionals have all key metrics at their fingertips, helping them manage human capital efficiently.
  1. Employee Attendance Management
Attendance tracking is simplified and automated with IndiaExcite HR, ensuring accurate records and productivity tracking.
  • Attendance Form for daily sign-in/sign-out
  • Monthly Attendance Reports for payroll processing
  • Missing Attendance Alerts to prevent data discrepancies
Benefit: Eliminates manual errors and ensures real-time monitoring of employee presence.
  1. Employee Award System – Recognizing Excellence
A motivated workforce drives success. With the Employee Award System, companies can:
  • Track Award Lists for outstanding employees
  • Add New Awards based on performance metrics, attendance, and achievements
Benefit: Boosts employee morale, promotes healthy competition, and retains top talent.
  1. Employee Department & Position Management**
Structuring employees efficiently is critical for smooth operations. IndiaExcite HR enables:
  • Department List Management for organizing teams
  • Sub-department Classification for better HR tracking
  • Position Management to structure job roles effectively
  • Employee Performance Tracking based on KPIs
Benefit: Better workforce structure and clear role definitions, leading to improved organizational workflow.
  1. Employee Leave Management
A seamless leave management system that eliminates paperwork and automates approvals. Features include:
  • Weekly Holiday & Holiday Calendar Management
  • Leave Type Classification (Paid, Sick, Casual, etc.)
  • Leave Application & Approval System with workflow automation
Benefit: Reduces HR workload, ensures transparent leave processing, and improves employee satisfaction.
  1. Loan Management System
Financial support is crucial for employees. IndiaExcite HR’s Loan Management System allows: Loan Application & Approval Customizable Repayment Plans Payroll Deduction Integration Benefit: Provides employees with financial flexibility, ensuring compliance with company policies.
  1. Notice Board – Seamless Internal Communication
Keep employees informed and engaged with an integrated notice board system. HR teams can:
  • Publish Important Announcements
  • Manage & Update Notices
  • Track Acknowledgements from Employees
Benefit: Enhances transparency, improves company-wide communication, and keeps employees updated.
  1. Payroll Management – Hassle-Free Salary Processing
IndiaExcite HR streamlines salary processing with automated tools:
  • Salary Advance Requests & Approvals
  • Automated Payroll Generation
  • Manage Employee Salaries with tax and deduction compliance

Benefit: Ensures timely payments, reduces payroll errors, and simplifies financial reporting.

  1. Procurement Management – Streamlining Purchasing Processes
Managing procurement efficiently is crucial for cost control and supply chain optimization. IndiaExcite HR ensures smooth handling of:
  • Purchase Requests & Quotations for necessary resources
  • Bid Analysis to select the most cost-effective vendors
  • Purchase Order Management with real-time tracking
  • Goods Received & Vendor Management for inventory tracking
  • Committee Approvals & Unit Tracking for structured procurement
Benefit: Eliminates manual paperwork, speeds up purchasing approvals, and optimizes vendor management.
  1. Project Management – Ensuring Productivity & Task Completion
The Project Management Module helps businesses efficiently allocate tasks, track progress, and ensure deadlines are met. Key features include:
  • Client Management to streamline communication
  • Project Tracking with automated updates
  • Task Management for efficient delegation
  • Reports for progress insights
  • Team Member Coordination for seamless collaboration
Benefit: Improves workplace efficiency, enhances productivity, and ensures better project execution.
  1. Recruitment Management – Simplifying Hiring & Onboarding
Hiring the right talent is crucial for business success. IndiaExcite HR automates the entire recruitment workflow, ensuring:
  • Position-wise recruitment tracking
  • Automated candidate shortlisting
  • Interview scheduling & offer letter management
  • Onboarding & new hire documentation
Benefit: Reduces recruitment time, enhances hiring accuracy, and ensures a smooth onboarding experience.
  1. Report Management – Data-Driven HR Decisions
HR operations need powerful reporting tools to measure efficiency and compliance. IndiaExcite HR offers:
  • Attendance Reports for workforce monitoring
  • Leave Reports for absence tracking
  • Employee Performance Reports for appraisals
  • Payroll Reports for salary calculations
  • Adhoc Reports for customizable analytics
Benefit: Helps HR teams make informed decisions, identify workforce trends, and ensure compliance.
  1. Reward Points System – Encouraging Employee Engagement
A motivated workforce is a productive workforce. With IndiaExcite HR’s Reward Points System, companies can:
  • Assign Management & Collaborative Points based on contributions
  • Track Attendance-Based Rewards
  • Define Employee Reward Categories
Benefit: Increases employee motivation, boosts engagement, and enhances workplace culture.
  1. Software Settings – Full Customization & Control
Every business has unique HR needs. IndiaExcite HR provides flexible software settings to tailor the platform:
  • Application & App Settings for customization
  • Currency & Tax Setup for global payroll compliance
  • Mail Setup for automated HR notifications
  • Language Setup for multi-language support
Benefit: Ensures complete adaptability, multi-region support, and seamless integrations.

Why Choose IndiaExcite HR?

  • Fully Automated & Easy to Use
  • Complete HR Solution from Hiring to Payroll
  • Highly Secure & Cloud-Based
  • Seamlessly Integrates with Existing Systems
  • Enhances Employee Experience & Productivity

Take Your HR Operations to the Next Level

With IndiaExcite HR, managing your workforce has never been easier. Optimize processes, improve employee satisfaction, and enhance productivity with our cutting-edge HR platform.
IndiaExcite HR simplifies operations, increases efficiency, and empowers organizations with cutting-edge technology.
Get in touch today! Let’s discuss how IndiaExcite HR can transform your HR operations.
hr management system india – staff attendance tracker – payroll automation software – role-based access hr
hrms for schools – indiaexcite hr software – leave tracking system – performance appraisal module
#HRManagement #PayrollAutomation #IndiaexciteHRMS #LeaveTracking #EmployeeAttendance #HRSoftwareIndia #StaffManagement #HRforInstitutes

SCREENSHOTS

Enquire Form


Welcome Back!

Login to your account below

 Sign Up

[miniorange_social_login theme="default" shape="square"]

Retrieve your password

Please enter your username or email address to reset your password.

IndiaExcite | Sovereign AI, Local LLM & Private RAG Solutions in Chennai